容器化 RDS:借助 CSI 扩展 Kubernetes 存储能力

容器化RDS系列文章:


RDS 并不是新生事物,新鲜的是通过容器技术和容器编排技术构建 RDS。对金融客户而言,他们有强烈拥抱 Docker 和 Kubernetes 的愿望,但可用性是尝试新技术的前提。存储是持久化应用的关键资源,它并不性感,却是 Monolithic 应用走向 Cloud-Native 架构的关键。Kubernetes 存储子系统已经非常强大,但是还欠缺一些基础功能,譬如支持 Expand Volume(部分 Storage Vendor 支持)和 SnapShot。本文尝试从我们的实现分享如下几个内容:
  • 现有 Kubernetes 存储插件系统问题

  • Container Storage Interface(CSI)

  • 基于CSI 和分布式文件系统实现在 MySQL 的 Volume 动态扩展

  • 对 CSI 的展望


名词说明:
原名 简称
容器编排系统 CO.
存储提供者 SP.
存储插件接口 Volume Plugin Interface
存储驱动 Volume Driver

容器存储接口

Container Storage Interface

CSI

如有遗漏,不吝赐教。

现有 Kubernetes 存储插件系统问题

可供选的容器编排系统(后面简称 CO.)不少,除去 Kubernetes 还有 Mesos、Swarm、Cloud Foundry。以 Kubernetes 为例,其通过 PersistentVolume 抽象对以下存储的支持:

  • GCEPersistentDisk

  • AWSElasticBlockStore

  • AzureFile

  • AzureDisk

  • FC(Fibre Channel)**

  • FlexVolume

  • Flocker

  • NFS

  • iSCSI

  • RBD(Ceph Block Device)

  • CephFS

  • Cinder(OpenStack block storage)

  • GlusterFS

  • VsphereVolume

  • Quobyte Volumes

  • HostPath

  • VMware Photon

  • Portworx Volumes

  • ScaleIO Volumes

  • StorageOS


不可谓不丰富。Kubernetes 以插件化的方式支持存储厂商(后面简称 SP.)。SP. 通过实现 Kubernetes 存储插件接口(后面简称 Volume Plugin Interface)的方式提供自己的存储驱动(后面简称 Volume Driver)。
  • VolumePlugin

  • PersistentVolumePlugin

  • DeletableVolumePlugin

  • ProvisionableVolumePlugin

  • ExpandableVolumePlugin

  • Provisioner

  • Deleter


以上接口并不需要全部实现,其中 VolumePlugin[1] 是必须实现的接口。
系统架构图如下:


这种方式为 Kubernetes 提供了丰富的存储支持列表,但是在具体实现上,SP. Volume Driver 代码也在 Kubernetes 代码仓库(又叫in-tree),它带来几个显著的问题。
从 Kubernetes 的角度看:
  • 需要在 Kubernetes 中给各个 SP. 赋权以便他们能够提交代码到仓库;

  • Volume Driver 由各个 SP. 提供,Kubernetes 的开发者并不了解每个细节,导致这些代码难于维护和测试;

  • Kubernetes 的发布节奏和各位 SP. Volume Driver 的节奏并不一致,随着支持的 SP. 增多,沟通、维护、测试成本会越来越高;

  • 这些 SP. Volume Driver 并不是 Kubernetes 本身需要的。


从 SP. 的角度看:
  • 提交一个新特性或者修复 bug,都需要提交代码到 Kubernetes 仓库,在本地编译 Kubernetes 的都知道,这个过程是很痛苦的,这对 SP. 而言是完全不必要的成本。


一个统一的,大家认可的容器存储接口越来越有必要。

Container Storage Interface(CSI)

基于这些问题和挑战,CO 厂商提出 Container Storage Interface 用来定义容器存储标准,它独立于 Kubernetes Storage SIG,由 Kubernetes、Mesos、Cloud Foundry 三家一起推动。个人理解它有如下2个核心目标:

  • 提供统一的 CO. 和 SP. 都遵循的容器存储接口。

  • 一旦 SP. 基于 CSI 实现了自身的 Volume Driver,即可在所有支持 CSI 的 CO 中平滑迁移。


Note:Container Storage Interface 定义[2]。
还有一个附带的好处是,一旦 CO. 和 SP. 都遵循 CSI,就便于将 Volume Driver 解耦到 Kubernetes 的外部(又叫 out-of-tree)。Kubernetes 只用维护 CSI 接口,不用再维护 SP. 的具体实现,维护成本大大降低。
CSI 优化下的架构图:


可以看到,Kubernetes 和 SP. 从此泾渭分明,但事情并没有那么简单,借用一位大神说的:The performance improvement does not materialize from the air, it comes with code complexity increase.和性能一样,扩展性和解耦也不是凭空出现。上图可进一步细化成下图:


明显的变化有:
  • Controller Plane、Kubelet 不再直接与 Volume Driver 交互,引入 external-provisioner 和 external-attacher 完成该工作;

  • SP. Volume Driver 会由独立的容器运行;

  • 为了实现 external-provisioner、external-attacher 和 SP. Volume Driver 的交互引入 gRPC 协议(标红箭头)。


还有一些其他的变化:
  • 在 Kubernetes 端 引入新的对象:


    CSIPersistentVolumeSource:该类型 PV 由 CSI Driver 提供

    VolumeAttachment:同步 Attach 和 Dettach 信息


  • 引入新的名称:


    mount/umount:NodePublishVolume/NodeUnpublishVolume

    attach/dettach:ControllerPublishVolume/ControllerUnpublishVolume


Note:Kubernetes 适配 CSI 设计文档[3]。
可见,为了达到这个目标,相比原来复杂不少,但收益巨大,Kubernetes 和 SP. 的开发者可以专注于自身的业务。
即便如此,在现有的 CSI 上做扩展有时也在所难免。

基于 CSI 和分布式文件系统实现在 MySQL 上的 Dynamically Expand Volume

Kubernetes 存储子系统已经非常强大,但是还欠缺一些基础功能,譬如支持 Expand Volume (部分 Storage Vendor 支持)和 SnapShot,尤其是 Expand Volume,这是必须的功能,因为随着业务的变化,容量的增加在所难免,一旦容量接近阈值,若以迁库的方式扩展存储容量,成本太高。
但现状并不乐观,Kubernetes 1.10.2 使用 CSI 0.2.0,其并不包含 Expand Volume 接口,这意味着即便底层的存储支持扩容,Kubernetes 也无法使用该功能,所以我们需要做点 hard code 实现该功能:
  • 扩展 CSI Spec

  • 扩展 CSI Plugin

  • 基于 CSI Spec 实现 Storage Driver

  • 演示

  • 其他


扩展 CSI Spec
前面提到,在 CSI 中引入了 gRPC,个人理解在 CSI 的场景有如下3个优点:
  • 基于 protobuf 定义强类型结构,便于阅读和理解

  • 通过 stub 实现远程调用,编程逻辑更清晰

  • 支持双工和流式,提供双向交互和实时交互


网络上介绍 gRPC 和 protobuf 的文章很多,这里不赘述。
通过 gRPC,实现 CSI 各个组件的交互。为支持 expand volume 接口,需要修改 csi.proto,在 CSI 0.2.0 的基础上添加需要的 rpc,重点如下:

点击(此处)折叠或打开

  1. service Controller {
  2.  rpc CreateVolume (CreateVolumeRequest)
  3.    returns (CreateVolumeResponse) {}
  4. ……
  5.  rpc RequiresFSResize (RequiresFSResizeRequest)
  6.    returns (RequiresFSResizeResponse) {}
  7.  rpc ControllerResizeVolume (ControllerResizeVolumeRequest)
  8.    returns (ControllerResizeVolumeResponse) {}
  9. }
  10. service Node { rpc NodeStageVolume (NodeStageVolumeRequest)
  11.    returns (NodeStageVolumeResponse) {}
  12. ……
  13.  rpc NodeResizeVolume (NodeResizeVolumeRequest)
  14.    returns (NodeResizeVolumeResponse) {}
  15. }
原 csi.proto[4] 和设计文档[5]。
通过 CSI 提供的编译功能,用新编译出来的 csi.pb.go 替换 external-provisioner、external-attacher、csi-driver 和 kubernetes 中现有的 csi.pb.go。
Note:CSI 编译时默认使用最新版本的 protobuf 第三方包,这可能会导致 csi.pb.go 跟 Kubernetes 中依赖的 protobuf 第三方包不兼容,编译时需要切换到统一版本。
扩展 CSI Plugin
在现有 CSI Plugin 基础上,实现接口 ExpandableVolumePlugin:

点击(此处)折叠或打开

  1. type ExpandableVolumePlugin interface {
  2. VolumePlugin
  3. ExpandVolumeDevice(spec *Spec, newSize resource.Quantity, oldSize resource.Quantity) (resource.Quantity, error)
  4. RequiresFSResize() bool
  5. }
仿照 csiMountMgr 的方式调用 CSI Driver 中的 ControllerResizeVolume。
基于 CSI Spec 实现 Storage Driver
  • CSI Driver 实现如下所有接口:

  • CreateVolume

  • DeleteVolume

  • ControllerPublishVolume

  • ControllerUnpublishVolume

  • ValidateVolumeCapabilities

  • ListVolumes

  • GetCapacity

  • ControllerGetCapabilities

  • RequiresFSResize

  • ControllerResizeVolume


这里涉及到比较复杂的调试和适配工作,还有一些其他的工作:
  • 定义 CSI 对应的 StorageClass,并设置 allowVolumeExpansion 为 true

  • 启用 Feature Gates:ExpandPersistentVolumes

  • 新增 Admission Control:PersistentVolumeClaimResize

  • ……


演示


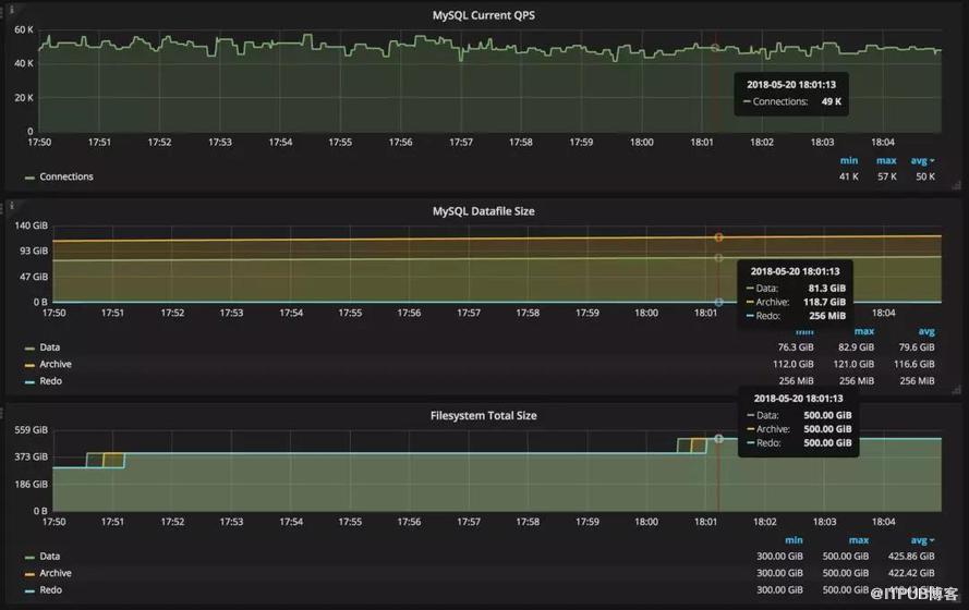
通过扩展 Container Storage Interface 0.2.0,我们在Kubernetes 1.10.2 上实现了在线扩容文件系统扩容。对 MySQL 实例制造两种类型工作负载:
  • 通过键值更新和查询

  • 批量数据加载数据


通过上图可以观察到:
  • 读数一:MySQL QPS 在正常波动范围内;

  • 读数二:持续批量加载数据,MySQL 文件系统容量不断变大;

  • 读数三:在20分钟内,在线动态扩容 Volume 和 Filesystem 2 次, 过程高效平滑。


其他
工作到这里基本结束,要改动的地方不少,客观上并不简单。如果没有 Kubernetes 和 CSI,难度会更大。
通过此方法可以完成对其他 Storage Vendor 的扩展,譬如 FCSan、iSCSI。

对 CSI 的展望

目前 CSI 已发展到 0.2.0,0.3.0 也发布在即。

0.3.0 中呼声最高的特性是 Snapshot。借助该功能,可以实现备份和异地容灾。但是为了实现该功能,在 Kubernetes 现有的 Control-Plane 上还要添加新的 Controller,客观上,复杂度会进一步提高。
同时,部分 in-tree Volume Driver 已通过 CSI 迁移到外部,考虑到 Kubernetes 整体的发布节奏和 API 的稳定性,个人觉得节奏不会太快。
除此之外,CSI 可能还有更多工作要做。以一个高可用的场景为例,当一个 Node 发生故障时,CO 触发 Unmount->Dettach->Attach->Mount 的流程,配合 Pod 的漂移,借助 CSI 定义的接口,Unmount、Dettach、Attach、Mount 由SP. 自身现实,但是 Unmount->Dettach->Attach->Mount 的流程还是有 CO 控制,这个流程并不标准,但是对 workload 又至关重要。


又想起<人月神话>中的那句 “No Silver Bullet”。
相关链接:
  1. https://github.com/kubernetes/kubernetes/blob/afa68cc28749c09f8655941b111e46d85689daf8/pkg/volume/plugins.go#L95

  2. https://github.com/container-storage-interface/spec/blob/master/spec.md

  3. https://github.com/kubernetes/community/blob/master/contributors/design-proposals/storage/container-storage-interface.md

  4. https://github.com/container-storage-interface/spec/blob/master/csi.proto

  5. https://docs.google.com/document/d/1kVrNwA2f4ite8_9QvCy-JQA_00hxGGMdER3I84dUDqQ/edit?usp=sharing



| 作者简介

熊中哲,沃趣科技产品及研发负责人

曾就职于阿里巴巴和百度,超过10年关系型数据库工作经验,目前致力于将云原生技术引入到关系型数据库服务中。

请使用浏览器的分享功能分享到微信等