JNPF核心功能点介绍,最大限度提高开发的深度和广度

作为一款管理软件快速开发平台,JNPF在信息化领域可以开发各种多样的管理软件,这得益于JNPF平台强大的业务开发能力。

在利用JNPF开发管理系统时,开发者不需要编码,只需通过WEB页面进行参数定制即可,就算完全不需要懂技术,不需要写代码,就可快速制作ERP(企业资源计划管理系统)、OA(办公自动化管理系统)、CRM(客户关系管理系统)、HRM(人力资源管理系统)、EAM(企业资产管理系统)、BI(商业智能系统)、PMS(采购管理系统)等软件。

近日,JNPF快速开发平台从2.0版升级为3.0版,新版的JNPF着重强化了平台的开发能力,对各个功能开发模块全部升级为可视化开发,让JNPF的应用深度和广度进一步提高。

简单介绍下JNPF的两大开发模式

低代码开发

将已有的可视化模块拖放到开发流程中以创建应用程序,无需编写重复的编码,可以将精力集中于应用程序中重要的10%部分。

                       

零代码开发

消除平台对代码编程人员的依赖,根据企业数据和业务管理需求,通过组件拖拽等可视化方式设计并完成页面内容,所见即所得。

                       

四大可视化开发功能

报表可视化

后端工程师准备好数据后,前端只需指定数据源,写好SQL语句,定义好报表样式和基本交互方式,报表引擎就可以完成接下来的数据呈现工作了。

                       

流程可视化

流程设计器集成了自由表单设计器,流程引擎,并支持线性流程、父子流程、同步分合流、异步分合流程,全部实现可视化设计,所见即所得。

                       

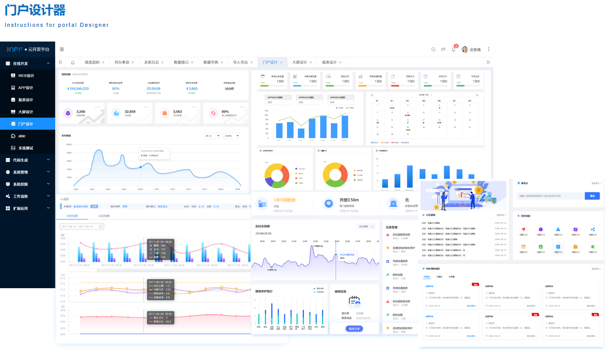
门户可视化

JNPF的门户设计器提供了多样式的预定义门户风格,用户可以自由的将组件拖拽到画布上进行配置和布局,通过简单的拖动和设置,设计个性化的门户页面。

                       

BI大屏可视化

全程可视化编辑操作,自由布局页面,拖拽控件至页面中,针对不同的控件进行内容设值和数据绑定,无须任何代码即可快速搭建专业、美观、酷炫的大屏。

                       

体验地址:https://www.yinmaisoft.com/?itpub

请使用浏览器的分享功能分享到微信等