打开监控套件 Surveillance Station ——网络摄像机

点击新增

点击 “手动添加”

选择用户自定义
类型:根据摄像头所支持的类型选择
路径: admin:########@192.16.1.227:554/video
admin:摄像头用户名
######:摄像头安全验证码,摄像头标签上有
192.16.1.227 摄像头IP
554摄像头端口
video为视频,无需修改

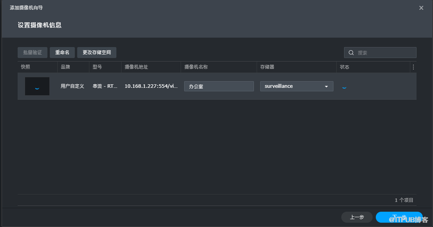
设置好后点击 “新增”——下一步

验证完成后点击 “下一步”

选择 “完整设置”——下一步,完整设置可以配置录像的相关参数

这里可以修改图像格式、声音格式、串流分辨率、帧频等,分辨率可支持 4K


配置好后点击下一步,配置视频保存天数、时间同步服务器等

设置录制计划

确认设置无误后点击 “完成”,到此网络摄像头添加成功
