Todis 数据库体验:第一弹

在3个月前对 没太有概念,在朋友的推荐下使用了下 推出的Todis云原生数据库,根据 官方的介绍Todis 是 Redis On ToplingDB,兼容 Redis 的 。兼容 Redis这方面在使用过程中,我觉得做得很好,Redis换成Todis基本是0 ,代码无需任何的改动,这一点做得还是挺人性化。


本人体验Todis云原生数据库还是比较简单的使用,主要是正常的数据插入、查询以及大数据量的写入,因此Todis 特性方面在使用过程没有体现出来,不过官方也提供了性能测试工具,对 性能感兴趣的朋友可以使用下它们的工具测试。目前Todis使用是要在阿里云ECS中,还不支持在本地使用。


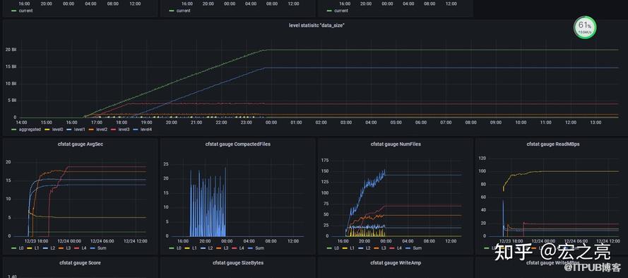
在Todis云原生数据库在监控方面我觉得做的还是蛮不错的,Todis 提供了更加完备、精度更高的监控与诊断信息,监控指标很丰富,监控界面如下图:



Todis云原生数据作为面向企业的数据库,在监控方面建议可以根据企业使用redis的一些业务场景做一些通用的指标监控,如使用redis做消息队列时,未处理的积压量就是企业比较关心的指标。


Todis云数据库也是开源的,感兴趣的朋友可以获取(社区版)Todis云数据库自己编译下,据悉社区版的Todis功能上除了欠缺性能组件外也是拥有完整的 Todis 功能,Todis有存储计算分离,引擎级主从同步的特性,因此对 的架构有兴趣的,可以下载源代码研究下。


目前对于上云的系统,特别是面对大的数据量,到底是自己运维数据库,还是直接采用云数据库,各有利弊。对于企业来说,特别是 企业,数据的安全性保障是企业是否会选择云数据库的一个很重要的考量,数据现在是各企业很重要的 ,在公有云的环境上使用云数据库,云数据库厂商还需给出更多数据安全性的保障方案以保障企业使用云数据库时的数据安全,以及打消企业对于 的担心。当然云数据库部署在私有云时,企业考虑的更多的是性能问题了。


与Todis云原生数据库同类型的数据库还有阿里云的Tair DB , 官方做过两款数据库的性能比较,从比较的数据来看Todis云原生数据库在性能上还是非常优秀,感兴趣的朋友可以去 官方网站看看两款数据库的性能测试数据。对于我们数据库使用方来说,希望Todis云原生数据库可以做到能在各大云平台上架,让用户有更多的自主选择平台的权力,以及Todis与Tair DB的良性竞争中,用户能获得更加便宜的使用 ,毕竟现在Tair DB的使用费用还是相对比较高的。


从目前看还是很看好Todis云数据库的后续发展,对于有心想让企业系统上云的公司,可以考虑 ,不用考虑运维问题,只需关心业务就好,而且完全兼容redis,数据库切换无开发成本。


请使用浏览器的分享功能分享到微信等