可观测平台加强了网络安全、性能分析与诊断以及网络故障排除措施。企业需要高性能和安全的网络来支持日常运营和促进增长。健康的网络安全态势和最佳的网络用户体验取决于从正确来源分析正确流量洞察的能力。
艾体宝为客户提供一系列内部开发的工具,可根据客户需求量身定制。这种一体化方法简化了公司实施或升级网络分析解决方案的过程,使他们能够部署具有故障安全数据访问、流量优化以及流量捕获和分析功能的完整解决方案。

图1:一体化网络观测平台
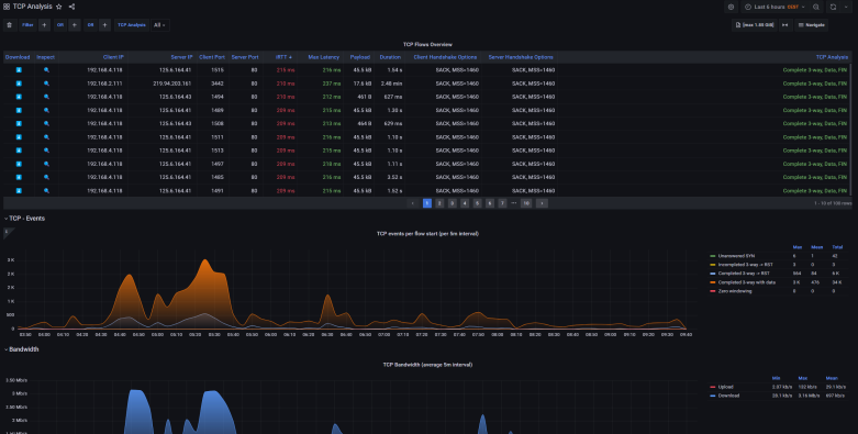
流量捕获与分析-IOTA
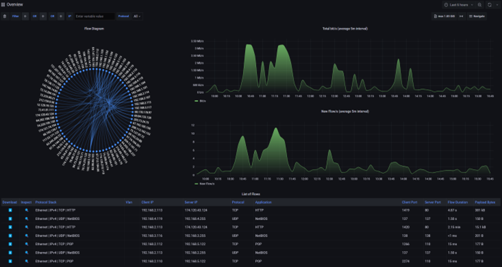
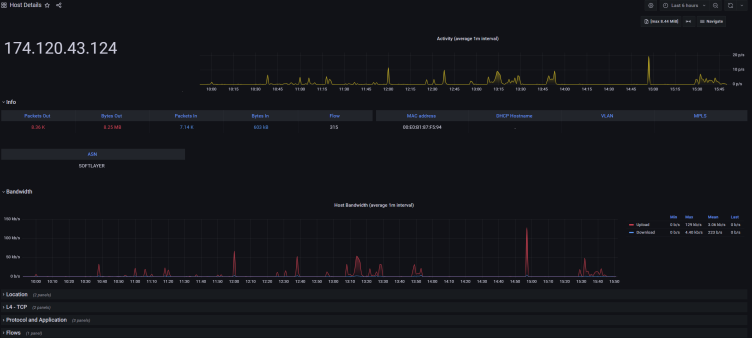
IOTA 平台是作为一体化网络可视性解决方案而开发的,用于轻松分析现场和远程捕获的流量。IOTA 可帮助您捕获准确的网络流量副本,用于分析和识别瓶颈、延迟问题和协议行为。如果没有网络监控工具的帮助,要找到网络问题的根本原因就像大海捞针。
特别是在进行定时分析时,分析带有准确捕获的数据包定时的跟踪文件的能力是进行分析的重要依据。
通过 IOTA 仪表板,您可以监控实时和历史网络流量。它们可让您快速确定高延迟或带宽拥塞等性能问题的根本原因,深入了解网络行为,找出性能瓶颈,并高效地排除故障。
借助 IOTA 的高级分析功能,您可以精确定位导致问题的特定协议或应用程序,并立即采取措施加以解决。我们提供 3000 多种应用程序和协议(DNS、HTTP、SSH、Office 365、DNS、VoIP、TCP、WhatsApp、Netflix 等)的全面可视性。
l 实时监测:艾体宝网络安全解决方案提供实时监控功能,使企业能够及时发现网络上的任何不受欢迎的活动或异常情况

l 基线流量分析:我们的解决方案提供先进的流量分析工具,有助于建立基线流量模式,从而更容易检测异常或可疑活动。了解如何在知识库中建立网络基线。

l 取证分析:通过详细的数据包级数据捕获,我们的网络安全解决方案使企业能够进行取证分析,并快速确定任何安全事件的根本原因。

l 合法拦截:合法拦截的网络 TAP 被法庭认定为可靠的数据源。使用 TAP 可使企业遵守法律要求,并从网络中收集可靠的信息。

IOTA 的优点
l 跟踪安全漏洞
l 可视化协议和应用程序使用情况
l 监控远程站点和分支机构
l 高性能、高保真流量捕获
l 实时和历史网络流量分析
l 在分析仪表板中快速概览捕获的流量
l 在各种加密固态硬盘选项上进行长期捕获
l 与生产网络物理隔离(数据二极管隔离)
l 用于在线或带外部署的型号
l 灵活的供电选项
l 硬件时间戳、过滤、切片
l 采用 M12 连接器和 24V 供电,专为工业网络定制的型号
管理和优化数据流-网络分流器(NPB)
在这一层,我们管理来自需要监控的网络捕获点的流量。这是通过称为网络分流器(NPB)的专用工具完成的。NPB 在将流量转发给相应工具之前会对其进行过滤和处理,从而有效减少这些工具需要处理的数据量。这种处理包括去除冗余数据、重复数据删除、切分数据包以去除不必要的有效载荷,以及根据数据与安全或性能需求的相关性智能引导流量。
注意:网络分流器(NPB)也可以成为网络数据包代理。

图2:NPB
NPB 的优点
l 减少数据负载: 通过过滤并只向监控工具发送可操作的数据,NPB 可减少这些工具处理数据所需的带宽。
l 节约成本: 降低监控工具的带宽消耗意味着降低成本,因为这些工具的定价通常与带宽成正比。
l 提高性能: 由于需要处理的数据更少,监控工具可以更高效地运行,从而更快地提供洞察力。

图3:X2-6400G
NPB 的功能
l 聚合
l 复制
l 负载平衡
l 过滤
l 数据包切片
l 时间戳
l 数据包重复数据删除
l 隧道和去隧道
l GTP IP 过滤
l SSL/TLS 解密
l 数据屏蔽
流量访问-网络 TAP
TAP 是战略性地放置在网络基础设施关键位置的硬件设备,如路由器、交换机或防火墙,在这些位置需要访问数据以进行监控或故障排除。在虚拟环境中,可以在虚拟化服务器上安装虚拟 TAP 或 vTAP,提供对东西向流量的全面访问和可视性。
我们的安全 TAP 系列产品有助于满足网络安全要求,如 ANSSI 的 CSPN 准则(也得到 BSI 的认可),确保新的流量接入硬件安全可靠。

图4:TAP的放置位置
安全 TAP 的优势
l 实现对物理和虚拟网络的全面访问和可视性。
l 获得对高速网络中实时流量的故障安全、在线网络访问。
l 保护在线安全工具的网络链接可用性。
l 消除访问网络流量时出现单点故障的风险。
l 提供来自多个在线链路或带外连接的无损流量聚合。

图5:NPB和IOTA结合
结论
网络可观测平台使企业能够从单一供应商处获得所有网络监控工具,确保集成、性能和简单的通信。这使得艾体宝成为现代网络管理、网络安全和性能诊断的首选解决方案供应商。我们的集成方法涵盖网络分析的所有方面,从流量捕获和分析到数据流管理和流量访问,为高效、安全的网络运行奠定了基础。